

| 球阀 |
| 闸阀 |
| 蝶阀 |
| 截止阀 |
| 止回阀 |
| 排气阀 |
| 过滤器 |
| 电磁阀 |
| 旋塞阀 |
| 平衡阀 |
| 减压阀 |
| 调节阀 |
| 角座阀 |
| 针型阀 |
| 疏水阀 |
| 管夹阀 |
| 隔膜阀 |
| 阻火器 |
| 呼吸阀 |
| 排泥阀 |
| 液压阀 |
| 放料阀 |
| 柱塞阀 |
| 低温阀门 |
| 衬氟阀门 |
| 塑料阀门 |
| 刀型闸阀 |
| 陶瓷阀门 |
| 黄铜阀门 |
| 水力控制阀 |
| 电动气动阀门 |
| 特材阀门 |
| 进入更多阀门系列 |
汽水分离器结构图、原理、解决方案
汽水分离器使用范围:
本汽水分离器产品是挡板式分离器用于分离蒸汽、压缩空气及其它气体系统中内含的液滴,配上绝热套可提高分离器的工作性能。
汽水分离器性能指数:
汽水分离器高分离效率,低压降; 结构按压力容器规范设计汽水分离器为压力容器结构碳钢或不锈钢设备。对蒸汽中含有空气的情况,汽水分离器上部设计了排空气口。

汽水分离器工作原理:
汽水分离器的工作原理是大量含水的蒸汽进入汽水分离器,并在其中以离心向下倾斜式运动;蒸汽或压缩空气中夹带的水份由于速度降低而被分离出来;减少蒸汽或压缩空气中的含水量。被分离出的液体通过另配的疏水阀排出,将干燥清洁的蒸汽从分离器出口排出。汽水分离器能保证用汽设备所用蒸汽或空中的干燥性,提高用汽设备的工作效率以及延长设备的使用寿命。
汽水分离器工作原理图
汽水分离器产品特点:
1、本产品介质通过性强、阻力小、除水效果良好。
2、除水效率高。
3、体积小、重量轻,减轻管道负重。
4、安装方便,管道法兰式连接、可悬挂安装同时可以安装吊环。
5、免维护、可靠性好,寿命长。
6、按GB150压力容器标准制造。
7、可选配:自动排水器或手动排水器;液位计等。
8、材料:碳钢和不锈钢。
9、使用温度:≤80℃。(高温情况下,需特殊要求)
汽水分离器尺寸图
汽水分离器如何选型:
一:以锅炉蒸汽为例
锅炉蒸汽是需要用到气水分离器的地方,一般选用挡板式效果好。
二:以沼气为例
沼气中也含有水分影响使用,由于沼气的易燃易爆性,所以沼气设备在生产过程中会成本高一点,并且沼气在生成的过程中会
带进去很多杂质,所以一般建议滤芯的优先,并且排水部位要考虑手动排水
三:以空压机为例
空压机配套使用气水分离器应用非常广泛,可以直接选用滤芯式的优先
四:以反应釜气体为例
反应釜产生的气体由于具有腐蚀性和易燃易爆性,所以建议直接选择不锈钢材质的旋风式汽水分离器,做好选用316级别以上的
(包括316)
五:以天然气为例
天然气可以选用旋风式也可以选用滤芯式。
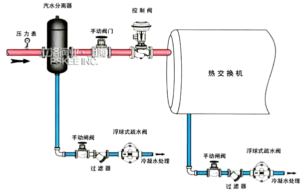
热交换系统安装图
蒸汽减压系统安装图
汽水分离器安装说明:
装置要正确安装,并要有资质的操作工按照操作指南进行调试和维护。要正确使用工具和措施。在安装管道和设备时,要遵守安装指南。
1、隔离:安装维修时不关闭隔离阀将对系统的部件造成损害,对人体造成伤害,危险还包括:关闭了保护装置和和通气道系统。确保隔离阀关闭,避免系统的冲击。
2、压力:维护修理前要考虑到管道中是否有介质,在对产品进行维修前确保压力介质已被隔离并且已通向大气,这通过安装排空阀便容易解决。即使压力表指示为零也不要认为系统以排空。
3、温度:关闭隔离阀后要有一段时间使操作部位温度接近常温,避免烫伤。
4、处置:产品可再循环。处理得当不会引起生态问题。
![]() 螺纹式汽水分离器 |
AS汽水分离器
|
UFS汽水分离器
|
CF41汽水分离器
|