瑞濠品牌,汽水分离器是一种蒸汽分离装置,主要用于分离蒸汽中的水分,提高蒸汽的干燥度。蒸汽汽水分离器的核心功能是去除蒸汽中的水分,确保输出的蒸汽干燥且不含水分,满足各种工业应用的需求。本系列分离器产品通常采用离心或撞击的原理,使蒸汽和水滴在离心力或撞击力的作用下从而实现分离。
汽水分离器产品简述:
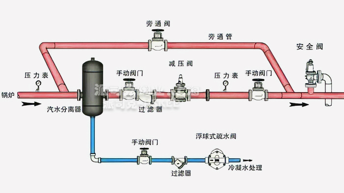
汽水分离器是利用蒸汽流向急剧转换方式、将蒸汽和蒸汽中含有的悬浮状水滴分离开,提高了产品质量和生产效率。为蒸汽设备提供高干度蒸汽,送往用汽设备,提高设备的热效率; 并防止水击,而分离出来的凝结水,由分离器下部的疏水阀排出; UFS汽水分离器也适用于从压缩空气中分离凝结水。
汽水分离器产品应用:
汽水分离器为压力容器结构碳钢或不锈钢设备,汽水分离器安装于水平管线上,排水口垂直向下,所有口径的汽水离器均带安装支架,以减小管道承载。为确保被分离的液体迅速排放,应在汽水分离器底部的排水口连接合适的一套疏水阀组合。 汽水分离器用于蒸汽、压缩空气及其它气体系统可除去蒸汽、空气或气体等系统中所含水分。本类阀门在管道中一般应当水平安装。
汽水分离器工作原理:
汽水分离器的工作原理是使蒸汽或压缩空气在流动中突然改变方向,将蒸汽或压缩空气中含有的水滴分离出来,减少蒸汽或压缩空气中的含水量。分离出的水滴集聚在分离器下面,通过另配的疏水阀排出。汽水分离器能保证用汽设备所用蒸汽或空中的干燥性,提高用汽设备的工作效率,延长设备的使用寿命。

·汽水分离器质保体系:
有了您的信任与支持,我们提供值得信赖的Ruihao品牌产品,我们支持一系列的系统技术参数、技术指导、文件支持,实行质量跟踪、客户档案、售后保障。
·汽水分离器产品标准:
我们的产品按国家相关标准验收,产品质量实行"售后跟踪"服务;随货提供"铭牌""质量证明""质保卡",产品并带有"说明书""检验报告"等相关说明。
·汽水分离器解决方案:
瑞濠公司为工业系统和水力提供的整体方案,我们专注产品质量,把握每一个产品细节全程控制; 不仅为用户解决需求,还保障了控制系统运行可靠性,减少系统的故障及维护,不懈努力的为用户提供高品质、高性能的产品。
·汽水分离器售后保障:
瑞濠公司实行完善的用户档案和全程服务制度,每个用户都进行全程免费技术咨询、安装指导、跟踪服务以及相关咨询服务。
瑞濠公司的阀门产品实行"三包"服务,货物到现场提供相应技术指导支持; 质保期实行12个月到24个月不等。
·汽水分离器订购说明:
1.阀门产品:如有指定型号标准,请直播销售热线咨询价格,了解详情!
2.技术支持:如没有指定产品型号规格,请把工况要求、设计图纸、技术规范,发送传真或邮件至本公司。
3.产品订货参数:通径(DN),公称压力(Mpa),温度(℃),连接方式(螺纹、法兰、对夹等)。
4.产品驱动方式:手动、蜗轮、气动、电动等。
5.产品标准:国标GB、日标JIS、美标ANSI、德标DIN、英标BS、欧标EN等。
6.报价确认:本公司提供报价清单及技术标准说明至客户确认,在双方技术各方面确认后再拟定合同。
7.阀门质量要求、质量标准、供方对质量负责的条件:按国家有关质量标准。