【西门子动态平衡电动调节阀】瑞濠品牌.质量保证,瑞濠阀业全方面介绍『VVF40西门子动态平衡电动调节阀』相关标准、选型、作用、结构图、规格型号;外形尺寸、工作原理、安装维护及产品说明书;为广大用户提供高品质、高性能、高标准、高寿命、价格优惠的系列电动平衡阀。
西门子动态平衡电动调节阀简述:
西门子动态平衡电动调节阀广泛应用于城市供暖、供气、空调制冷等的楼宇自动控制系统。西门子动态平衡电动调节阀也适用于化工、石油、冶金、电力、食品、药业等行业的生产过程自动控制系统。采用德国西门子电动执行器,可以接受各种控制信号,并具有断电自动关闭热源功能、在系统突然断电情况下保护下有设备,实现控制。
西门子动态平衡电动调节阀的适用介质:蒸汽、冷热水及其它非腐蚀性介质流体的流量调节,从而实现调节系统的温度、湿度、压力、流量的功能。
西门子动态平衡电动调节阀的特点:
采西门子动态平衡电动调节阀用德国西门子液压弹簧复位执行器,具有功耗低,输出力量大,响应时间短、到位迅速等特点。接受控制系统输出的开关量或标准模拟量(DC0-10V或DC4-20mA)控制信号,并同时输出阀位反馈信号。电动调节阀采用平衡式阀体,内置平衡组件;可在大压差工况下长期稳定、准确控制。阀体外密封采用V型环高温密封组件,排除阀杆卡死或泄漏的隐患。阀芯和阀口一对一研磨,确保内泄漏量低于标准。阀体GB法兰连接,安装方便。
西门子动态平衡电动调节阀工作原理:
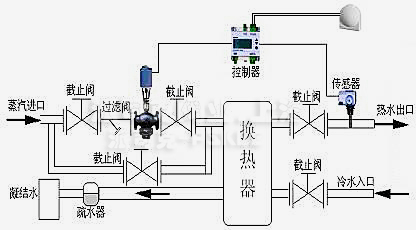
西门子动态平衡电动调节阀安装指导图:
Ruihao品牌立洛阀业(上海):
·阀门工业,立洛品质,立洛阀业欢迎您!
·Ruihao工业品牌阀门,管道的安全守护者!
·(Ruihao)Pipeline Safety Keeper!
Ruihao品牌产品选型概述:
1.型号说明
产品选型应根据用户管路系统计及工况因素决定选型阀门,首先按产品标准,传动方式,连接方式;然后再用型号完整表示出来。
2.规格参数
所有产品应根据实际工作压力,工作温度,产品通径,产品材质,产品用途性能来综合考虑选用阀门。
3.各类型阀门性能:
a.球阀只能做开关使用,本身结构紧凑,易于操作和维修,但不适用于调节的场合;
b.闸阀的启闭件是闸板,闸板的运动方向与流体方向相垂直,闸阀只能作全开和全关,不能作调节和节流。
c.蝶阀流量特性趋于直线,调节性好,小型轻便,容易拆装及维修,并可在任意位置安装。
d.截止阀的启闭件是塞形的阀瓣,密封上面呈平面或海锥面,非常适合作为切断及节流用。
e.止回阀是能自动阻止流体倒流的阀门,阀瓣在流体压差、本身重力素作用下自动关闭以防止流体倒流。
f.排气阀用于管路上的高点或闭气的地方,来排除管内的气体来疏能管道,负压时吸气保护管道。
g.过滤器是除去液体中含有固形物的小型设备,可保护压缩机、泵和其它设备及仪表等正常工作和运转,达到稳定工艺过程、保障安全的作用。
h.电磁阀动作迅速,在通电下快速打开或关闭,能在1S内关闭全程动作,适合做各种管道切断使用。
i.旋塞阀适用于经常操作,启闭迅速、轻便, 流体阻力小,适合用于高冲刷性的气固。液固相介质。
j.平衡阀是在水力工况下,起到动态、静态平衡调节的阀门。
k.减压阀是用于管道压力控制,将阀前压力减到阀后所需要压力,稳定系统所需要的压力范围。
m.调节阀属于控制阀类,主要用于控制稳定管道压力在指定范围内,并带有输入输出信号,可接入PLC等智能一体化控制系统。
n.角座阀用于短时间频繁启动,反应灵敏,动作准确。
o.针型阀是仪表测量管路系统中重要部分,主要作用是作开启或切断管道通路用。
p.疏水阀是用于蒸汽管网及设备中,并能自动排出凝结水、空气及其它不凝结气体。
q.管夹阀用于含有颗粒、粉末、纤维、粘浆等磨损性物质的固体或液体产品经由管道输送.
r.隔膜阀适于作为切断和接通介质以及分流适用,有时也可用于节流。
s.阻火器是应用火焰通过热导体的狭小孔隙时,由于热量损失而熄灭的原理设计制造,是可燃气体阻火装置。
t.呼吸阀用于油及液体罐上,来排除罐内的正压和负压气体.

·西门子动态平衡电动调节阀质保体系:
有了您的信任与支持,我们提供值得信赖的Ruihao品牌产品,我们支持一系列的系统技术参数、技术指导、文件支持,实行质量跟踪、客户档案、售后保障。
·西门子动态平衡电动调节阀产品标准:
我们的产品按相关标准验收,产品质量实行"售后跟踪"服务;随货提供"铭牌""质量证明""质保卡",产品并带有"说明书""检验报告"等相关说明。
·西门子动态平衡电动调节阀解决方案:
瑞濠公司为工业系统和水力提供的整体方案,我们专注产品质量,把握每一个产品细节全程控制; 不仅为用户解决需求,还保障了控制系统运行可靠性,减少系统的故障及维护,不懈努力的为用户提供高品质、高性能的产品。
·西门子动态平衡电动调节阀售后保障:
瑞濠公司实行完善的用户档案和全程服务制度,每个用户都进行全程免费技术咨询、安装指导、跟踪服务以及相关咨询服务。
瑞濠公司的阀门产品实行"三包"服务,货物到现场提供相应技术指导支持; 质保期实行12个月到24个月不等。
·西门子动态平衡电动调节阀订购说明:
1.阀门产品:如有指定型号标准,请直播销售热线咨询价格,了解详情!
2.技术支持:如没有指定产品型号规格,请把工况要求、设计图纸、技术规范,发送传真或邮件至本公司。
3.产品订货参数:通径(DN),公称压力(Mpa),温度(℃),连接方式(螺纹、法兰、对夹等)。
4.产品驱动方式:手动、蜗轮、气动、电动等。
5.产品标准:国标GB、日标JIS、美标ANSI、德标DIN、英标BS、欧标EN等。
6.报价确认:本公司提供报价清单及技术标准说明至客户确认,在双方技术各方面确认后再拟定合同。
7.阀门质量要求、质量标准、供方对质量负责的条件:按有关质量标准。